About
You can download it on Modrinth
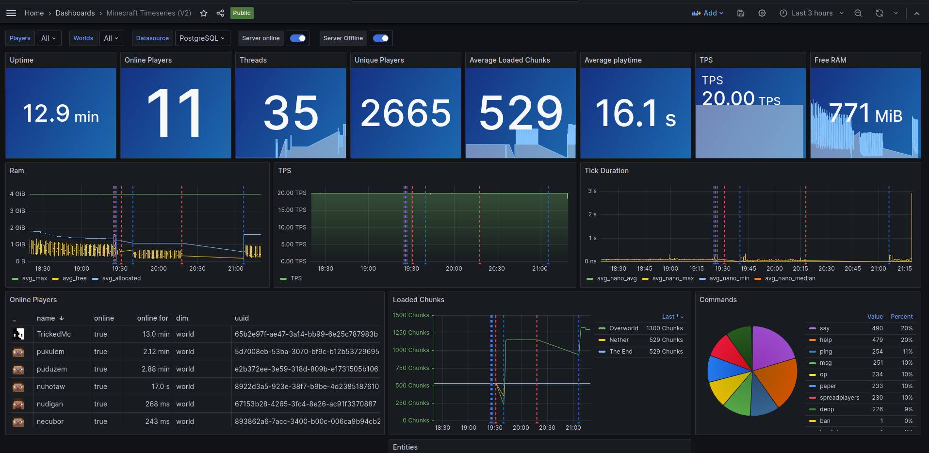
Paper Time Series is a plugin that exports server statistics to a Postgresql database, To display it on Grafana.

You can download it on Modrinth
Paper Time Series is a plugin that exports server statistics to a Postgresql database, To display it on Grafana.
